ÜRETİM FİRMALARI İÇİN TASARLANDI

Üretiminizi
Dijitale Taşıyın

KDERP, 300 kişiye kadar üretim firmalarının ihtiyaç duyduğu tüm süreçleri tek çatı altında toplayan, sektör tecrübesiyle geliştirilmiş bir ERP sistemidir.

35+
Modül
100+
Rapor
IATF
Uyumlu
learnforbusiness.com/ERP/public/dashboard
Aktif Sipariş
47
OEE Oranı
84.2%
Kalite PPM
320
Aylık Üretim Performansı
ISO 14064-1 Uyumlu
IATF 16949 Destekli

Tek Sistemde Tüm Süreçler

Üretim planlamadan kalite yönetimine, satın almadan stratejik yönetime kadar tüm kritik iş süreçlerinizi entegre bir şekilde yönetin.

Çekirdek

Üretim Planlama

Kapasite planlama, üretim çizelgesi, iş emirleri, Gantt görünümü, kiosk modu

Çekirdek

Üretim Yönetimi

Üretim emirleri, iş merkezleri, operasyon takibi, maliyet hesaplama, BOM yönetimi

Kalite

Kalite Yönetimi

8D, müşteri şikayetleri, denetim, tedarikçi değerlendirme, kontrol planları, FMEA

Stok Yönetimi

Depo yönetimi, stok hareketleri, sayım, min/max takibi, lot/seri no izleme

Bakım Yönetimi

Periyodik bakım, arıza takibi, yedek parça, kalibrasyon, MTBF/MTTR metrikleri

Satın Alma

Teklif toplama, sipariş, irsaliye, fatura, tedarikçi fiyat karşılaştırma, belge akışı

Satış Yönetimi

Satış siparişi, sevk irsaliyesi, faturalama, müşteri yönetimi, belge akışı navigasyonu

Stratejik Yönetim

Strateji haritası, hedef takibi, KPI yönetimi, departman bazlı gruplandırma, YGG

İnsan Kaynakları

Personel kartları, izin yönetimi, devamsızlık, polyvalence matrisi, performans

Finans

Gelir-gider takibi, nakit akışı, fatura yönetimi, banka hesapları, KDV raporları

Yeni

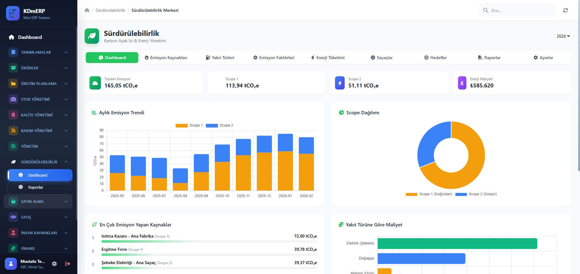
Sürdürülebilirlik

ISO 14064-1 uyumlu karbon envanteri, enerji yönetimi, emisyon hesaplama, GHG raporu

Raporlama

100+ PDF rapor, KPI dashboard, yönetim raporları, stratejik performans analizleri

Gerçek Ekran Görüntüleri

KDmERP'nin gerçek kullanım ortamından alınmış ekran görüntüleri. Üretim planlamadan sürdürülebilirlik takibine kadar tüm modüller.

Neden KDERP?

Yıllarca farklı sektörlerde, tabandan tavana kadar edinilmiş üretim tecrübesiyle geliştirildi. Gerçek ihtiyaçlara, gerçek çözümler.

Ürün Ağacı & Maliyet

BOM içinde standart maliyet hesabı, hammadde-yarımamül-mamül hiyerarşisi, otomatik fiyatlandırma

OEE & KPI Takip

Aylık KPI değerleri, departman bazlı gruplandırma, trend grafikleri, sparkline'lar, otomatik durum hesaplama

IATF 16949 Desteği

8D raporlama, denetim yönetimi, FMEA, kontrol planları, YGG toplantıları — denetim hazır

Belge Akışı Navigasyonu

Sipariş → İrsaliye → Fatura arasında çift yönlü geçiş. Hem satın alma hem satış döngüsünde

ISO 14064-1 Karbon Envanteri

Scope 1/2 emisyon hesaplama, organizasyonel sınır, baz yıl karşılaştırması, GHG envanter raporu

Web Tabanlı & Erişilebilir

Tamamen web tabanlı, kurulum gerektirmez. Tablet ve bilgisayardan erişim. Kiosk modu ile üretim sahası

"Üretim, Stok, Üretim Planlama, Bakım ve Kalite konularında ileri seviyede bir çalışma olduğunu düşünüyorum. Birçok firmanın ihtiyacı olan bir çalışma. Bakım Yönetimi ve Kalite Yönetimi modüllerini gerçekten beğendim. Bu modüller birçok büyük ERP'de bu şekilde düzgün değil."

Bağımsız ERP Uzmanı Değerlendirmesi, 2026
300 kişiye kadar firmalar için yeterli üretim derinliği
Kapasite planlama ve üretim çizelgesi ileri seviye
BOM içinde standart maliyet hesabı — can alıcı
KPI raporları departman bazlı gruplandırma ile profesyonel

Uluslararası Standartlara Uyumlu

KDERP, üretim firmalarının ihtiyaç duyduğu uluslararası standart gereksinimlerini doğrudan destekler.

IATF 16949 Desteği

  • 8D Problem Çözme raporları
  • Müşteri şikayet yönetimi ve takibi
  • İç/dış denetim yönetimi
  • Tedarikçi değerlendirme sistemi
  • YGG toplantıları (Madde 9.3)
  • Kontrol planları ve FMEA bağlantısı
  • Düzeltici/önleyici faaliyet takibi

ISO 14064-1:2018 Uyumlu

  • Scope 1 ve Scope 2 emisyon ayrımı
  • CO₂, CH₄, N₂O ayrıştırmalı hesaplama
  • Organizasyonel sınır tanımı
  • Baz yıl karşılaştırma tablosu
  • IPCC 2006 emisyon faktörleri
  • ISO 14064-1 GHG Envanter Raporu (PDF)
  • Doğrulama durumu takibi

Üretim Süreçlerinizi
Dijitale Taşımaya Hazır mısınız?

KDERP ile tanışın. Firmanıza özel demo ve danışmanlık için hemen iletişime geçin.

[email protected]

+90 533 813 25 30